来宾市污水处理厂组态王远程监控案例
- 2018-06-07 18:18:00
- jucheng 原创
- 4021
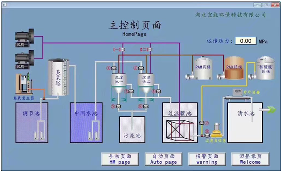
来宾市北泗、河里城镇污水处理厂。组态王通过OPC远程监控S7-315-2PN/DP,无需固定IP,无需任何端口映射,实现远程上下载调试程序,手机APP远程监控PLC。
发表评论
文章分类
联系我们
| 联系人: | 广州市巨诚信息科技有限公司 |
|---|---|
| 电话: | 13660628791 |
| 传真: | 020-32030178 |
| Email: | 2068307505@qq.com |
| 微信: | 13660628791 巨控钟工 |
| 网址: | www.yunjucheng.com |
| 地址: | 广州市白云区金沙街礼传西街1号东承大厦503房 |
获取更多PLC远程通信技术
【关注公众号】 【销售/技术支持】










